6.1 . DECODEUR SIMPLEDans un décodeur simple, la majorité des bits d'adresse sont câblés une fois pour toutes, alors que quelques-uns seulement peuvent être modifiés, en général à l'aide d'interrupteurs DIL. Ce genre de décodeur suffit déjà pour pas mal d'extensions. La figure 13 montre le schéma d'un tel décodeur. Seuls les bits A15-A4 sont utilisés, les bits A3-A0 n'interviennent pas dans l'adressage et peuvent servir à transmettre des signaux de commande au périphérique. Les bits A15-A12 arrivent sur une porte NAND, IC 1, IC 3, des portes AND, transmet à IC 1 les bits restants. La présence de ce circuit est justifiée par le fait que IC 1, un 7430, ne possède que 8 entrées alors que nous en avons besoin de 10. La sortie (broche 8) de la porte NAND ne vaudra L qu'à la seule condition que TOUTES les entrées soient à H. Il suffit qu'une seule soit à L pour que la sortie reste à L. Ceci tient compte du signal IORQ qui, étant actif à L, doit au préalable être inversé avec IC 4. 
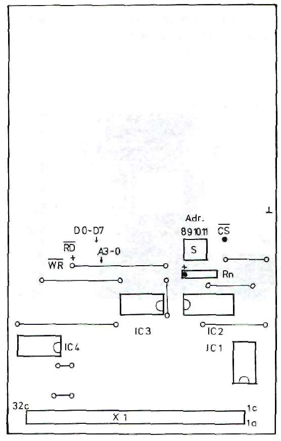
Les bits d'adresses A11-A8 attaquent l'entrée du comparateur IC 2. Ce circuit est en mesure de comparer un mot de 4 bits présent sur ces entrées avec les 4 bits préréglés à l'aide des inters DIL, Si les deux nombres binaires sont égaux alors il présente un état H sur sa sortie, qui vient s'ajouter aux autres entrées de IC 1. Le réseau de résistances Rn sert à maintenir un état H lorsque les interrupteurs sont ouverts. Quand on ferme l'interv la broche est forcée à L. D'une manière générale, il faut retenir ceci à propos des Interrupteurs à résistance de polarisation: I--------------------------------------------I I Etat logique des entrées ô inters DIL: I I--------------------------------------------I I Un interrupteur ouvert produit un état H I I--------------------------------------------I I Un interrupteur fermé produit un état L I I--------------------------------------------ISi toutes les conditions de l'adressage sont remplies, la sortie de IC 1 fournit le signal chip-select qui autorisera le circuit périphérique à entrer en action.ADRESSAGE Voici maintenant comment fonctionne la programmation de notre décodeur d'adresses: Le tableau ci-dessous vous donne les adresses décodées en fonction de la position des inters DIL, ainsi que l'état logique de tous les autres bits d'adresses. Rappelons qu'un "x" signifie que l'état de ce bit n'intervient pas dans cette application, il peut donc prendre indifféremment l'état H ou L. INTERS --- DIL ; Adresses A15-A12 A11 Al0 A9 A8 =hexa A7-A4 A3-A0 de - à --------------------------------------------------------------------- F OFF ON ON ON 8 F x F8F0 - F9FF F OFF ON ON OFF 9 F x F9F0 - F9FF F OFF ON OFF ON A F x FAFO - FAFF F OFF ON OFF OFF B F x FBFO - FBFF Ces adresses sont utilisables sans complications par un appareil périphérique, par contre d'autres positions des inters DIL peuvent entraver le fonctionnement de l'ordinateur. Veillez toujours à ce que le périphérique obtienne bien sa propre adresse, il faut absolument éviter qu'une adresse soit occupée plusieurs fois. INDICATIONS POUR LA REALISATION Le tracé du circuit imprimé pour ce décodeur d'aaresses simple vous est donné à la figure 14. Il a été conçu de telle manière à ce que vous disposiez de tous les signaux importants, RD, WD, D7-D0, la tension d'alimentation et la masse, pour une utilisation ultérieure. Le schéma d'implantation des composants se trouve en figure 15.  FIGURE 14: TRACE DU CIRCUIT IMPRIME POUR LE DECODEUR D'ADRESSES SIMPLE. CE CIRCUIT PEUT SERVIR A LA MISE AU POINT DES EXTENSIONS.
 FIGURE 15 : SCHEMA D'IMPLANTATION POUR LE DECODEUR D'ADRESSES SIMPLE
 FIGURE 16 : LE REALISATION EST TERMINEE. ON RECONNAIT LE RESEAU DE RESISTANCES Rn AINSI QUE LES INTERS DIL. ICI ON A SELECTIONNE L'ADRESSE "9" (HEXA).
Vous pouvez utiliser ce circuit décodeur pour vos propres applications. Il vous suffit de faire une photocopie de la figure 14, et de la compléter avec le tracé de votre propre circuit. LISTE DES COMPOSANTS: - IC 1 = 74LS30
- IC 2 = 74LS85
- IC 3 = 74LS08
- IC 4 = 74LSQ0
- Rn = Réseau de résistances 4 x 4,7 K
- S = Quadruple inter DIL
- X1 = Connecteur 64 broche, coudé, type a+c
Ce décodeur est équipé du connecteur VG autorisant son utilisation avec la carte d'adaptation ou avec la carte d'extension. Si vous désirez le relier directement à l'ordinateur, il faut souder le câble adéquat au dos du circuit imprimé, côté cuivre.La disposition des broches du connecteur VG correspond au système de BUS périphérique du chapitre 7. Vous trouverez également sur le schéma d'implantation les emplacements des divers signaux. On y retrouve les 4 bits inférieurs du BUS d'adresses, la tension d'alimentation ainsi que les signaux RD et WR. Comparez aussi le brochage à celui système de BUS périphérique.
CPCrulez[Content Management System] v8.732-desktop/c Page créée en 789 millisecondes et consultée 2566 foisL'Amstrad CPC est une machine 8 bits à base d'un Z80 à 4MHz. Le premier de la gamme fut le CPC 464 en 1984, équipé d'un lecteur de cassettes intégré il se plaçait en concurrent du Commodore C64 beaucoup plus compliqué à utiliser et plus cher. Ce fut un réel succès et sorti cette même années le CPC 664 équipé d'un lecteur de disquettes trois pouces intégré. Sa vie fut de courte durée puisqu'en 1985 il fut remplacé par le CPC 6128 qui était plus compact, plus soigné et surtout qui avait 128Ko de RAM au lieu de 64Ko. |
|
|